Configure Payment Receipt Email
Overview
This article walks you through how to enable and customize the payment receipt email in Hapana Core. This is important if you'd like your clients to automatically receive a confirmation email whenever a payment is successfully processed.
Prerequisites
- You must have access to your Hapana Core admin account.
- You must have permission to manage Account Settings and Email Configuration.
Step 1: Log into Hapana Core
- Go to core.hapana.com/login.
- Enter your login credentials to access your dashboard.
Step 2: Access Business Settings
- In the top-right corner, click on your Business Name.

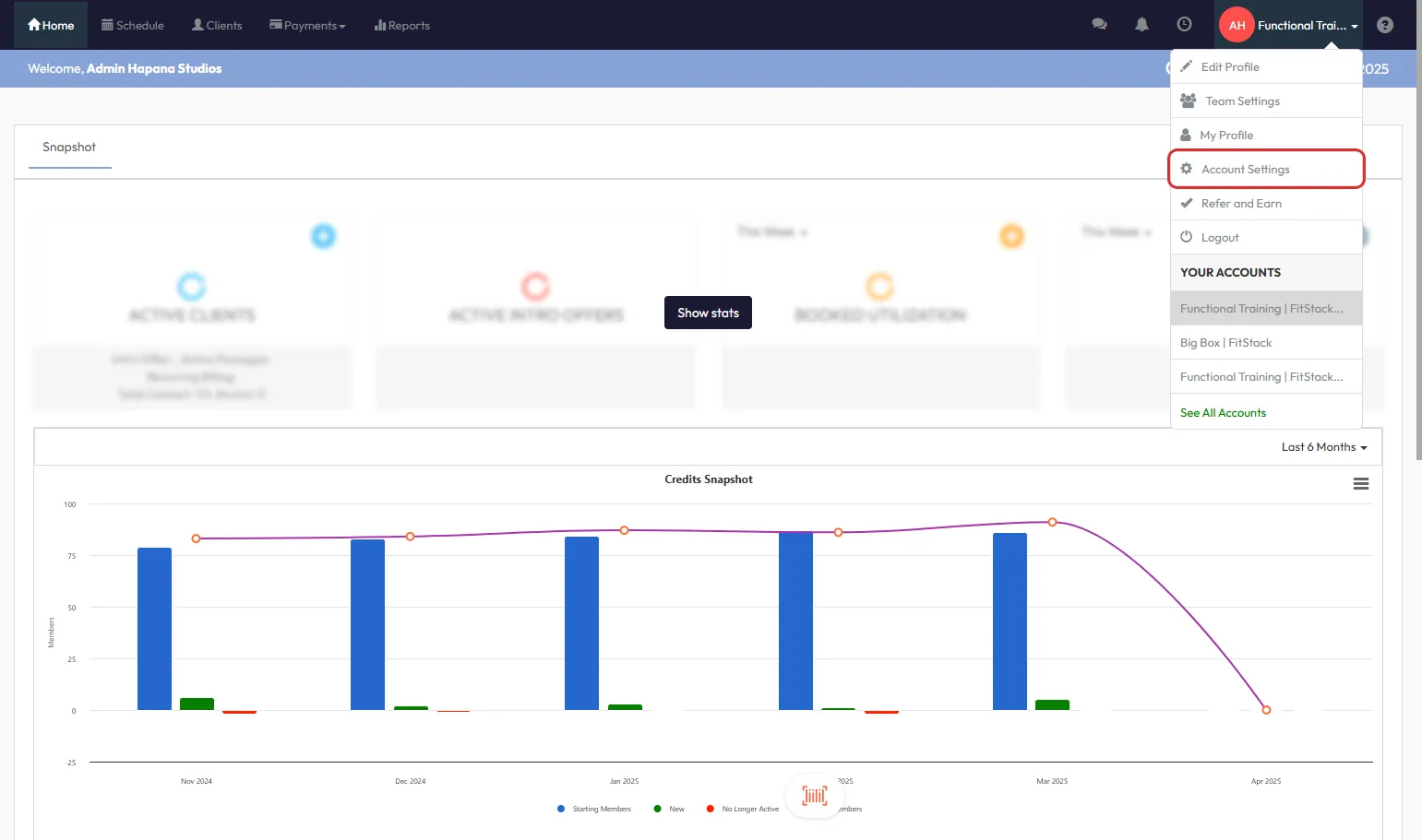
Step 3: Navigate to Account Settings
- From the dropdown menu, select Account Settings.

Step 4: Go to Configuration
- Click the Configuration tab in the Account Settings section.

Step 5: Locate Email Settings
- Scroll down to the Customize Emails triggered by Hapana section.
Step 6: Click Edit
- On the right-hand side of the section, click Edit.

Step 7: Locate Payment Receipt Template
- In the list, scroll until you find Retail | Payment Receipt.

Step 8: Enable and Customize the Template
- Ensure the Retail | Payment Receipt row displays a green power icon.
- If it's red, click it once to enable (turn green).
- To modify the email content, click the pencil icon on the right-hand side.
- This allows you to update the subject line, message body, reply address, and more.

Tip: Use personalization tokens like
and to auto-fill dynamic content.
Expected Outcome
Clients will automatically receive a confirmation email with their payment details after every successful transaction.
Frequently Asked Questions
Q: Can I send the payment receipt email manually?
A: No. This setting only enables automatic sending upon successful payment.
Q: Can I include my logo or branding in the receipt email?
A: Yes. The email editor supports customizing branding, including logos and colors.
Q: Will the receipt email include tax and payment method?
A: Yes. Standard receipts include tax, amount, and payment method details.
Need help? Reach out to our support team via support@hapana.com.