How to Edit Email Preferences in Core
Overview
This article explains how to update your default email preferences in Hapana Core. These preferences determine how emails are sent to clients from your studio, such as the sender name, reply address, and blackout periods. Keeping your contact information accurate helps ensure communication is clear and professional.
Prerequisites
- You must have access to your Hapana Core account.
- Admin or staff permission to update account settings.
1. Log in to your Hapana Core account
Go to https://core.hapana.com and sign in using your credentials.
2. Click on your studio’s name
In the top-right corner of the screen, click on your Studio’s Name.

Tip: The studio name also displays which location you're viewing.
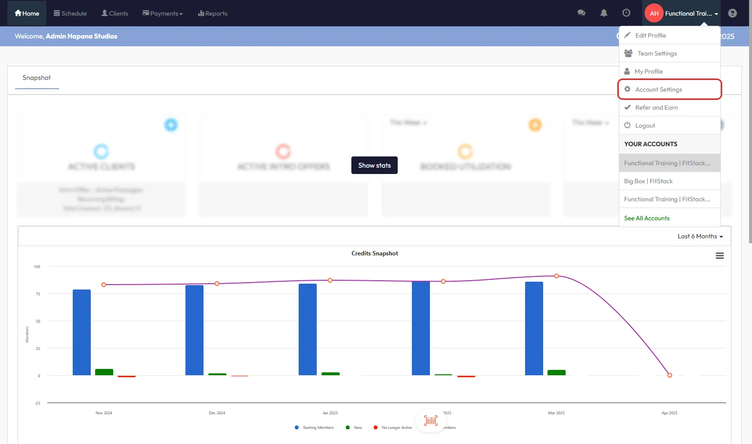
3. Click "Account Settings"
From the dropdown menu that appears, click Account Settings.

4. Go to the "Configuration" tab
Within your account settings, click the Configuration tab to access communication preferences and default studio settings.

5. Scroll to "Customize Emails triggered by Hapana"
Scroll down the page until you reach the section titled Customize Emails triggered by Hapana.
6. Click the "Edit" button
On the right-hand side of this section, click the Edit button to modify your default settings.

7. Open "Email Configuration"
In the customization menu, click the gear icon labeled Email Configuration.

8. Edit the desired email fields
Update fields like:
- Default From Name
- Default From Email
- SMS From Name

Tip: Make sure these details match your brand and are up to date for all client communication.
9. Click "Save"
When you're done making changes, click Save to apply the updated email preferences.
Expected Outcome
Your default email communication settings will now reflect the newly entered preferences, ensuring accurate and consistent branding for outgoing emails and SMS.
FAQs
Q: Can I set different email preferences for each location?
A: Yes, you can configure location-specific preferences under each studio’s account.
Q: What happens if I leave fields blank?
A: Hapana may use system defaults or previous values, so it’s best to confirm every field is filled correctly.
Q: Do changes apply instantly?
A: Yes, changes are applied immediately after clicking Save.
Reach out to our support team via support@hapana.com if you need help.